¿Cómo monitorear avances y resultados de una evaluación?
Puedes conocer en tiempo real cómo avanzan tus estudiantes y revisar sus resultados con detalle. Te mostramos cómo hacerlo paso a paso.
1. Abre el cronograma del grupo y el área donde está guardada la evaluación.
Desde el panel de navegación, selecciona el grupo y área correspondiente.

Al hacerlo verás el cronograma.
2. Haz clic en la evaluación que quieres revisar.

Se abrirá la vista detallada de esa evaluación.
3. Revisa el reporte general en la pestaña “Aplicación”.
En esta sección verás el listado de estudiantes con un resumen general: si comenzaron, el nivel de avance en las preguntas, el tiempo invertido y si ya terminaron.

4. Revisa el avance por estudiante en la pestaña “Individual”.
Aquí verás el detalle de cada estudiante: fecha de inicio, minutos invertidos, distribución de respuestas, porcentaje de logro y calificación.

Si haces clic en el nombre de un estudiante, verás un desglose más profundo con gráficos por ejes temáticos, contenidos, habilidades y resultados por actividad.
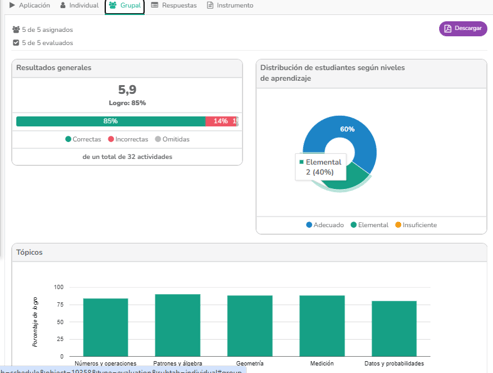
5. Revisa el resumen del grupo en la pestaña “Grupal”.
Esta sección muestra la distribución de estudiantes por niveles de aprendizaje, además de gráficos por ejes temáticos, contenidos, habilidades y resultados por actividad.

✅ ¡Listo! Ya sabes cómo monitorear y ver los resultados de una evaluación.
💬 ¿Tienes dudas? Estamos para ayudarte.
Puedes escribirnos directamente desde el chat en línea disponible en la plataforma.
